|


電廠鍋爐行業(yè)用水制取設備
電廠鍋爐行業(yè)水質標準:
符合國家或行業(yè)鍋爐給水標準(GB1576-79、DL/T561-95),適合中、高壓鍋爐補水水質要求。電阻率在0.5-10MΩ.cm的(超)純水。
超高壓鍋爐水質要求:
控制鍋爐給水的水質主要是為了防止鍋爐結垢 、腐蝕和防止積鹽,通常低壓鍋爐以軟化水作為補給水,中壓則采用脫堿、除鹽水作為補給水,而高壓鍋爐則必須是采用除鹽水作為補給水。
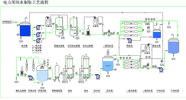
補給水設備典型工藝流程:
☆預處理----反滲透----電去離子(EDI)
推薦新工藝:
☆預處理----反滲透設備

|